
librenms 구동시 위와 같이 error drawing graph no process 라고 뜨면서 그래프가 안나온다면
# su - librenms
# cd /opt/librenms
# ./validate.php

[FAIL] No active polling method detected 이거때문에 그렇다
추가해주자.
#vi /etc/cron.d/librenms
/etc/cron.d/librenms
33 */6 * * * librenms /opt/librenms/cronic /opt/librenms/discovery-wrapper.py 1
*/5 * * * * librenms /opt/librenms/discovery.php -h new >> /dev/null 2>&1
*/5 * * * * librenms /opt/librenms/cronic /opt/librenms/poller-wrapper.py 16
* * * * * librenms /opt/librenms/alerts.php >> /dev/null 2>&1
*/5 * * * * librenms /opt/librenms/poll-billing.php >> /dev/null 2>&1
01 * * * * librenms /opt/librenms/billing-calculate.php >> /dev/null 2>&1
*/5 * * * * librenms /opt/librenms/check-services.php >> /dev/null 2>&1
* * * * * librenms cd /opt/librenms/ && php artisan schedule:run >> /dev/null 2>&1
추가해주고
# service cron restart
해주면

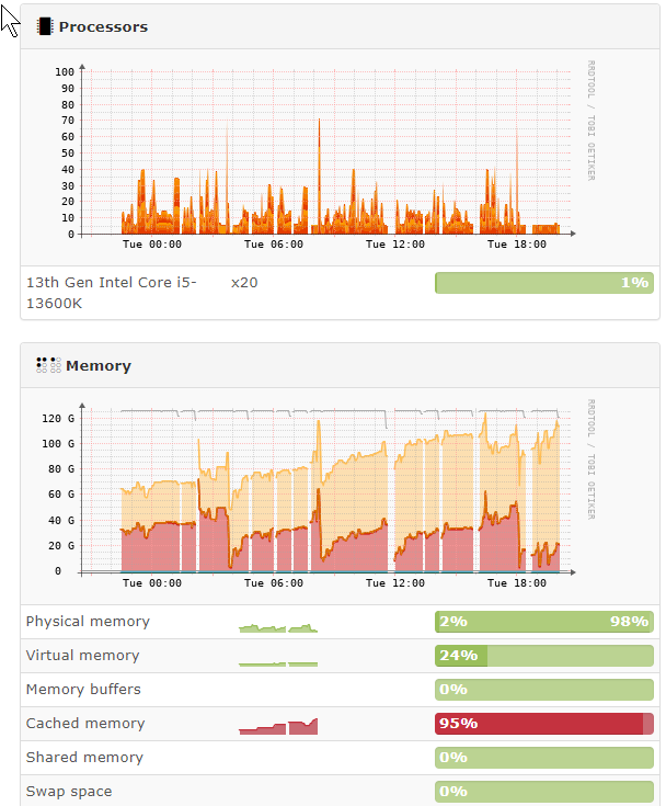
정상적으로 출력이 된다.